Delightfully Boring
Transactional Email
for Developers
Blazing fast transactional emails.
Developer-friendly APIs and SMTP relay.
Fair, transparent pricing.
Free tier includes 1,000 emails/month • No credit card required
Powering applications at
Get Started in Seconds
Choose your favorite programming language and start sending emails with just a few lines of code.
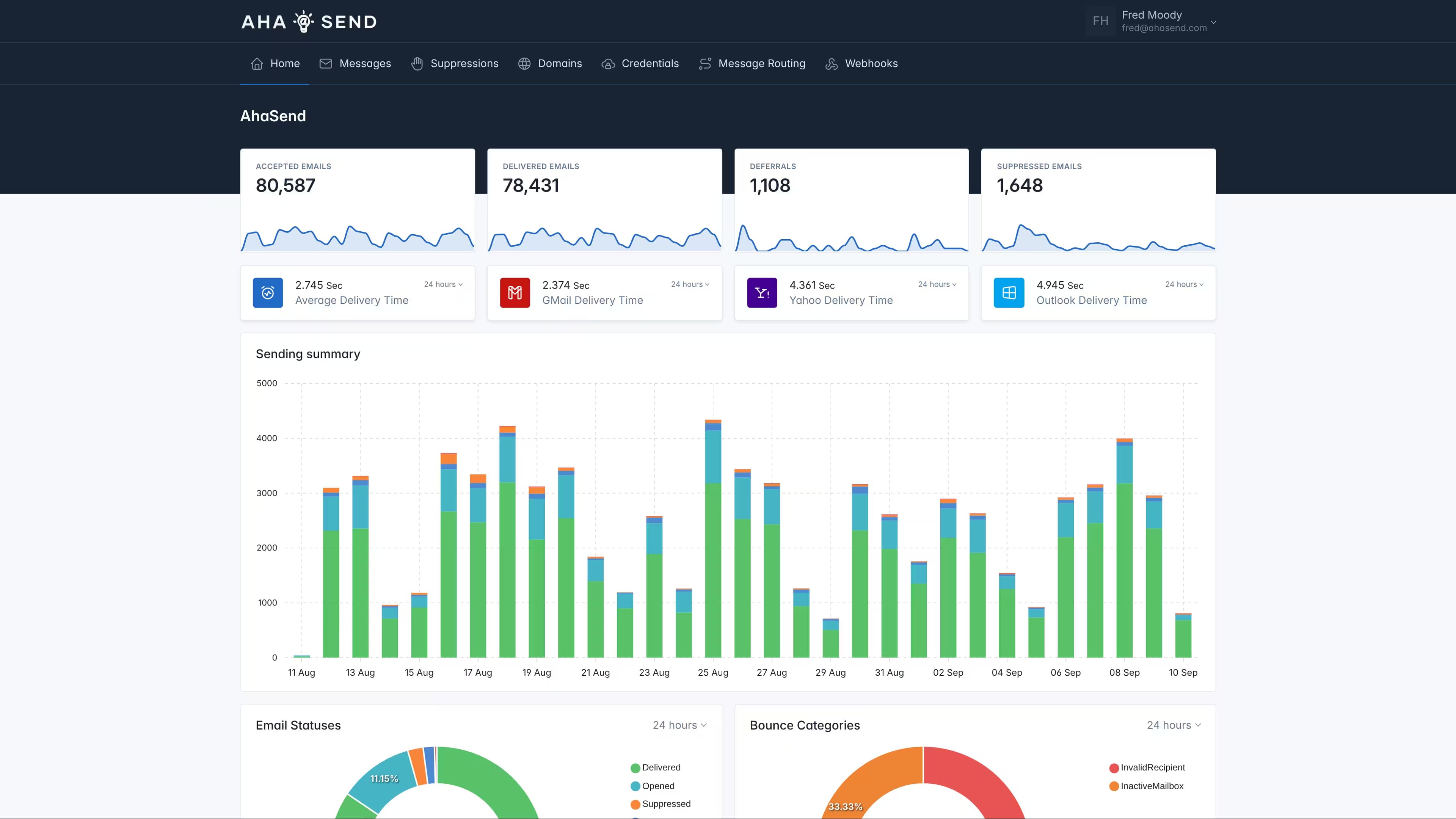
See AhaSend in Action
A clean, intuitive dashboard to manage your transactional emails with real-time analytics and delivery tracking.

Built for Developers
Everything you need to integrate, test, and deploy email functionality with confidence and speed.
Develop faster locally
Your Toolkit in the Terminal
Our powerful CLI tool puts the entire platform at your fingertips, dramatically speeding up your workflow.
- Test and debug webhooks and email routes by securely streaming events directly to your localhost.
- Trigger any API event or send test emails right from the command line.
- Manage your entire account and configuration without leaving the terminal.
Test Freely, Build Confidently
Sandbox Mode
Our true-to-production sandbox modes for API and SMTP provide a complete, isolated environment for development and testing email flow.
- Develop your entire integration without sending a single real email.
- Mirrors the production requests for true-to-life testing of every feature.
- Simulate specific API responses, webhooks, and even failure modes.
- Go from development to production with zero code changes.
Real-time Development
Webhook & Inbound Message Routes
Develop and test webhooks and inbound message routes directly on your localhost. Stream real-time events to your development environment for seamless debugging and integration testing.
- Listen for webhook events and inbound message routing in real-time.
- Test your webhook handlers without deploying to production.
- Debug message delivery, bounces, and routing logic locally.
Build Resilient Systems
Prevent duplicate requests
With built-in request idempotency, you can protect your application from network errors and race conditions, preventing duplicate requests.
- Safely retry API requests after network failures without risk.
- Prevent duplicate emails and other actions by using a unique idempotency key.
- Build more robust, fault-tolerant integrations right from the start.
Principle Of Least Privilege
The Right Permissions, Every Time
With Scoped API keys, you have granular control over what each part of your application is allowed to do.
- Scope keys by action (e.g., report-only, send-only) and by domain.
- Enforce least privilege for maximum security.
- Shrink the blast radius of a compromised key.
- Safely create keys for different tenants or services, like a reporting key for just one client's domain.
Complete Transparency
Raw Delivery Logs
Unlike other email providers, we don't hide delivery logs behind paywalls or abstractions. Get complete access to raw delivery attempts, bounce reasons, and detailed error messages for every email.
- Access detailed delivery logs for every message sent through our platform.
- Get raw SMTP error messages and bounce reasons directly from receiving servers.
- Debug delivery issues with complete transparency and detailed timestamps.
- No hidden information - see exactly what happened to every email attempt.
Develop faster locally
Your Toolkit in the Terminal
Our powerful CLI tool puts the entire platform at your fingertips, dramatically speeding up your workflow.
- Test and debug webhooks and email routes by securely streaming events directly to your localhost.
- Trigger any API event or send test emails right from the command line.
- Manage your entire account and configuration without leaving the terminal.
Test Freely, Build Confidently
Sandbox Mode
Our true-to-production sandbox modes for API and SMTP provide a complete, isolated environment for development and testing email flow.
- Develop your entire integration without sending a single real email.
- Mirrors the production requests for true-to-life testing of every feature.
- Simulate specific API responses, webhooks, and even failure modes.
- Go from development to production with zero code changes.
Real-time Development
Webhook & Inbound Message Routes
Develop and test webhooks and inbound message routes directly on your localhost. Stream real-time events to your development environment for seamless debugging and integration testing.
- Listen for webhook events and inbound message routing in real-time.
- Test your webhook handlers without deploying to production.
- Debug message delivery, bounces, and routing logic locally.
Build Resilient Systems
Prevent duplicate requests
With built-in request idempotency, you can protect your application from network errors and race conditions, preventing duplicate requests.
- Safely retry API requests after network failures without risk.
- Prevent duplicate emails and other actions by using a unique idempotency key.
- Build more robust, fault-tolerant integrations right from the start.
Principle Of Least Privilege
The Right Permissions, Every Time
With Scoped API keys, you have granular control over what each part of your application is allowed to do.
- Scope keys by action (e.g., report-only, send-only) and by domain.
- Enforce least privilege for maximum security.
- Shrink the blast radius of a compromised key.
- Safely create keys for different tenants or services, like a reporting key for just one client's domain.
Complete Transparency
Raw Delivery Logs
Unlike other email providers, we don't hide delivery logs behind paywalls or abstractions. Get complete access to raw delivery attempts, bounce reasons, and detailed error messages for every email.
- Access detailed delivery logs for every message sent through our platform.
- Get raw SMTP error messages and bounce reasons directly from receiving servers.
- Debug delivery issues with complete transparency and detailed timestamps.
- No hidden information - see exactly what happened to every email attempt.
Everything You Need to Scale
Comprehensive email infrastructure features designed to grow with your business.
Trusted by Developers Worldwide
Join thousands of developers who've transformed their email infrastructure with AhaSend's reliable delivery and world-class support.
Ready to Build?
Join thousands of developers who trust AhaSend for reliable email delivery. Integrate in minutes, scale to millions.
No credit card required • 1,000 emails/month free




